Billing Dashboard Improvements
The new SecApps Billing dashboard is out. The improved version of the old dashboard provides several vital improvements.
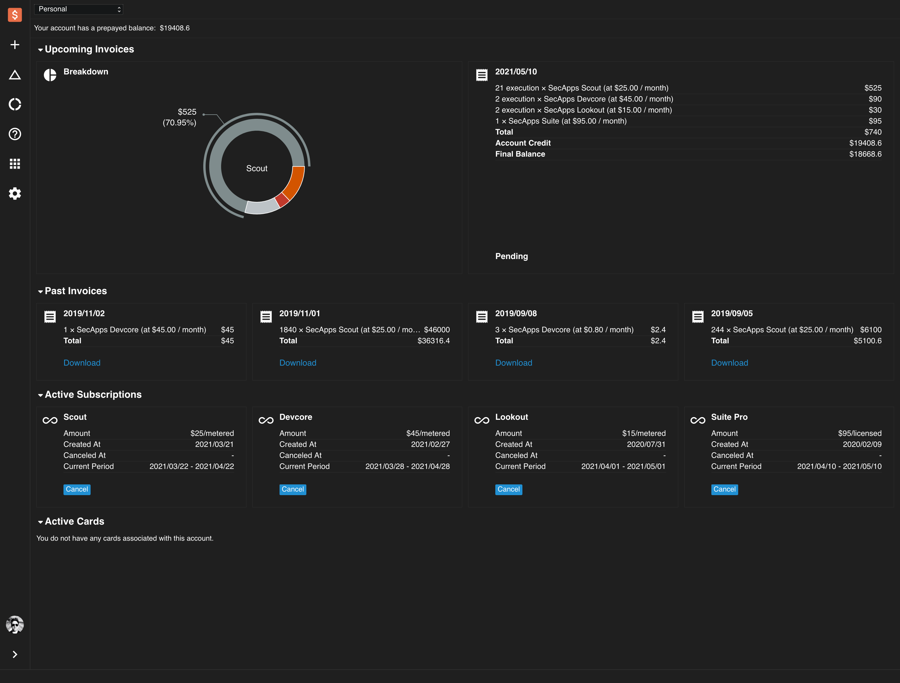
- We have fixed several navigation issues - now all billing screens show together, which allow you to see all critical information at all times.
- We have introduced additional confirmation messages. These messages are there is to ensure that our users have the correct information to make the right decisions when creating and cancelling subscriptions.
- All the upcoming invoices are now consolidated with breakdown spent, future spent and account balance clearly outlined.
- The new credit card screen accepts additional information to ensure that transactions are processed as smoothly as possible.
- We have allocated more screen estate to the plan selection window.
- The invoices are now sorted in the correct order. Most recent invoices appear first.
This version also includes several stability improvements.


